• 草莓视频苹果下载,草莓视频成人网站,草莓视频APP污黄,草莓视频污版下载网址

    东莞市草莓视频苹果下载仪器设备有限公司主营: 冷热冲击草莓视频成人网站、 高低温温冲击草莓视频APP污黄、 高低温冲击箱等产品!

    咨询服务热线:400-822-8565 网站地图 生产实力

    您的位置: 首页 > 草莓视频污版下载网址资讯

    内燃机冷凝式散热器试验方法

    文章出处: 责任编辑:草莓视频苹果下载网络部 发表时间:2015-05-29
    内燃机冷凝式散热器试验方法
     
    1 主题内容与适用范围
    本标准规定了冷凝式散热器的试验项目,试验装置,试验条件以及试验结果分析、整理的要求。
    本标准适用于内燃机冷凝式散热器(以下简称冷凝器)。
    2 引用标准
    GB 1195 散热器技术条件
    GB 1236 通风机空气动力性能试验方法
    JB/T 6726.1 内燃机冷凝式散热器技术条件
    3 试验项目
    3. 1 气密性能试验。
    3. 2 复式加水口盖工作性能试验。
    3. 3 通流性能试验。
    3. 4 散热性能试验。
    3. 5 耐振性能试验。
    3. 6 耐热态压力脉冲性能试验。
    4 气密性能试验
    4. 1 试验装置
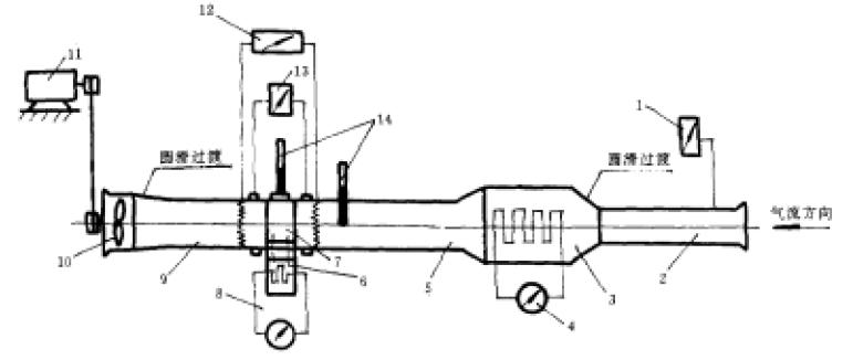
    该装置的简图示于图1。
    该装置的简图示于图1 
                    图1 通流及散热试验装置简图
    1—微压计;2—风筒;3—空气加热段;4—可调空气加热器;5—过渡段;
    6—加热水箱;7—被检冷凝器;8—可调水加热器;9—过渡段;10—外源风扇;
    11—调速电机;12—热电堆及直流电位差计;13—压差计;14—温度计
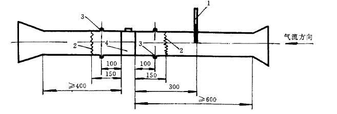
    4.2被检冷凝器两侧的过渡段上、温度、压差测量处的轴向位置及平直段长度按图 1 规定
    压差测量处的轴向位置及平直段长度按图 1 规定               
                 图2 过渡段轴向布置(单位:mm)
         1—温度计;2—热电堆;3—测压点;4—被检冷凝器
     

    电话

    贾小姐

    15899697899

    微信

    二维码

    加微信好友

    邮箱

    电子邮箱

    zhenghang@vip.126.com

    网站地图